Authentification à deux facteurs
Conformité totale
Support technique
Vue d’ensemble de la Console Web DataSunrise
Console web logique conçue pour configurer et gérer intuitivement vos politiques de sécurité et de conformité des bases de données
Télécharger GratuitementFonctionnalités Prises en Charge par DataSunrise pour le Stockage Réseau
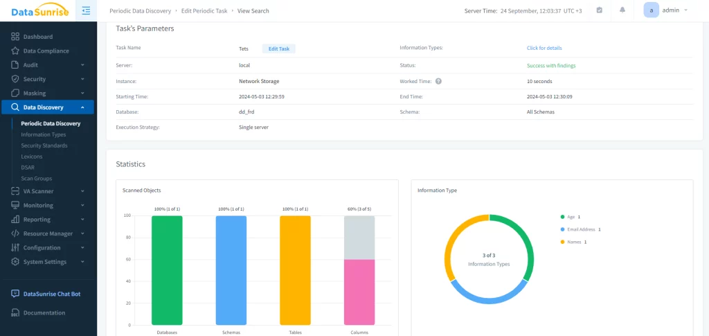
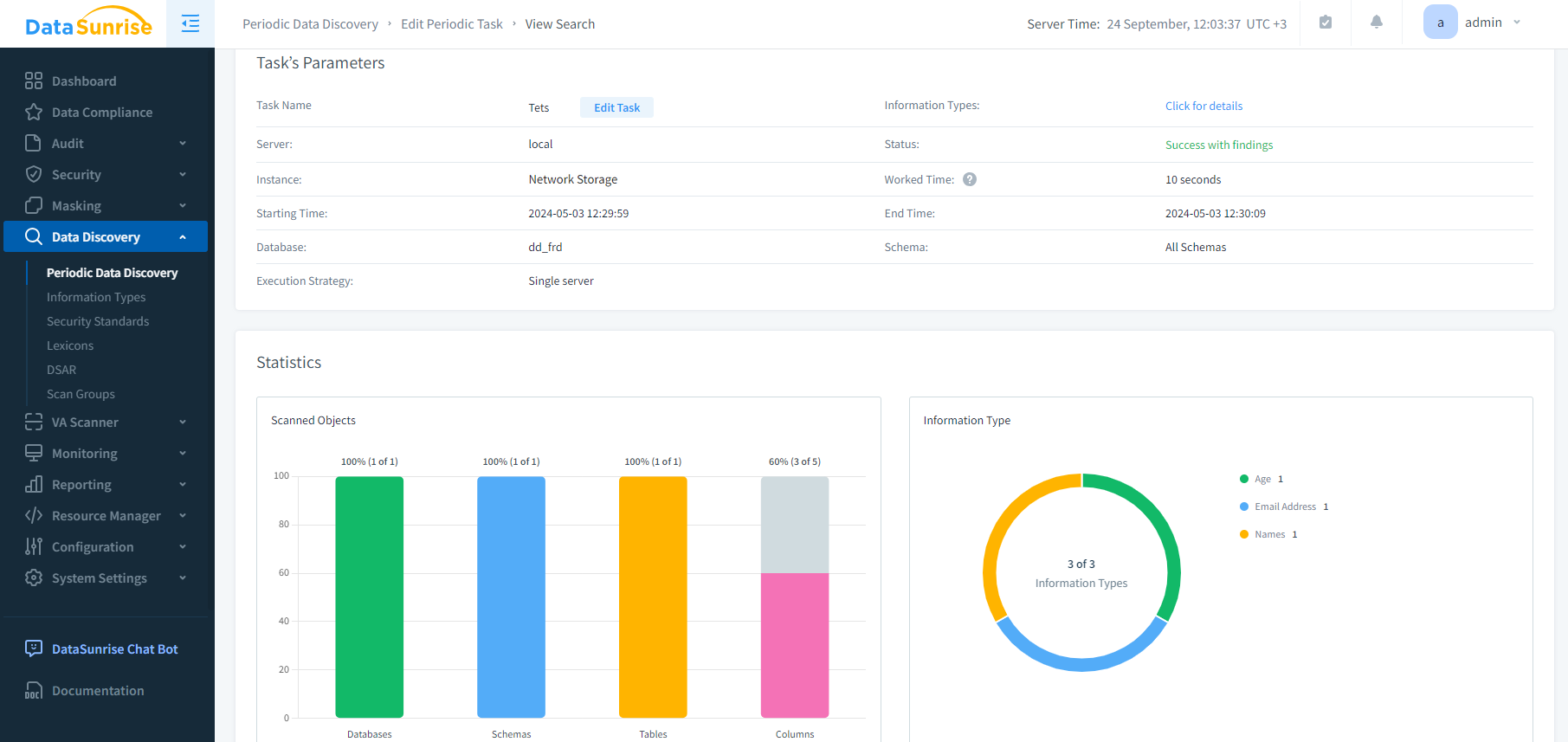
- Détection des Données Sensibles
- Détection des Données Sensibles
- Détecte où se trouvent les données sensibles dans toutes les bases de données et entrepôts de données
- Classe et catégorise les données sensibles
- Crée rapidement des règles de sécurité, d’audit et de masquage
- En Savoir Plus
Filtrage du trafic personnalisable
Création de politiques de sécurité, d'audit et de conformité granulaires avec des filtres de trafic modifiables. Traitez les requêtes provenant de certains utilisateurs, applications clients, hôtes et adresses IP comme un seul objet, en les regroupant.
Automatisation de la conformité réglementaire
Découvrez avec précision les données sensibles pour appliquer des politiques de sécurité, de masquage et d'audit afin de respecter certaines normes de conformité. L'automatisation de la conformité réglementaire auto-gérée ne nécessite aucune intervention manuelle.
Détection exhaustive des menaces
Contrôle en temps réel des accès et des activités pour garantir l'identification des activités malveillantes sur les bases de données, la détection automatique et le blocage instantané des déclarations contenant des injections SQL.
Méthodes d'authentification supplémentaires
DataSunrise fournit un service d'authentification sécurisé pour les réseaux informatiques et prend en charge l'authentification Kerberos et LDAP. Tous les principaux systèmes d'exploitation, y compris Microsoft Windows, Linux, Apple OS X et Free BSD, prennent en charge le protocole Kerberos et LDAP.

Gardez Votre Base de Données de Stockage Réseau Sécurisée avec DataSunrise
Demander une DémonstrationTrouvez Votre Solution Unique
1. Sélectionnez le type de produit
2. Sélectionnez les bases de données prises en charge
- Surveillance des activités
- Pare-feu de base de données
- Masquage des données
- Surveillance des performances
- Découverte des données sensibles






