Zwei-Faktor-Authentifizierung
Vollständige Einhaltung
Technischer Support
DataSunrise Webkonsole auf einen Blick
Logische Webkonsole, die entwickelt wurde, um intuitiv Ihre Datenbanksicherheits- und Compliance-Richtlinien einzurichten und zu verwalten
Kostenlos herunterladenVon DataSunrise unterstützte Funktionen für Neo4j
- Entdeckung sensibler Daten
- Aktivitätsüberwachung
- Statische Datenmaskierung
- Datenbank-Compliance
- Audit-Trail der Datenbank
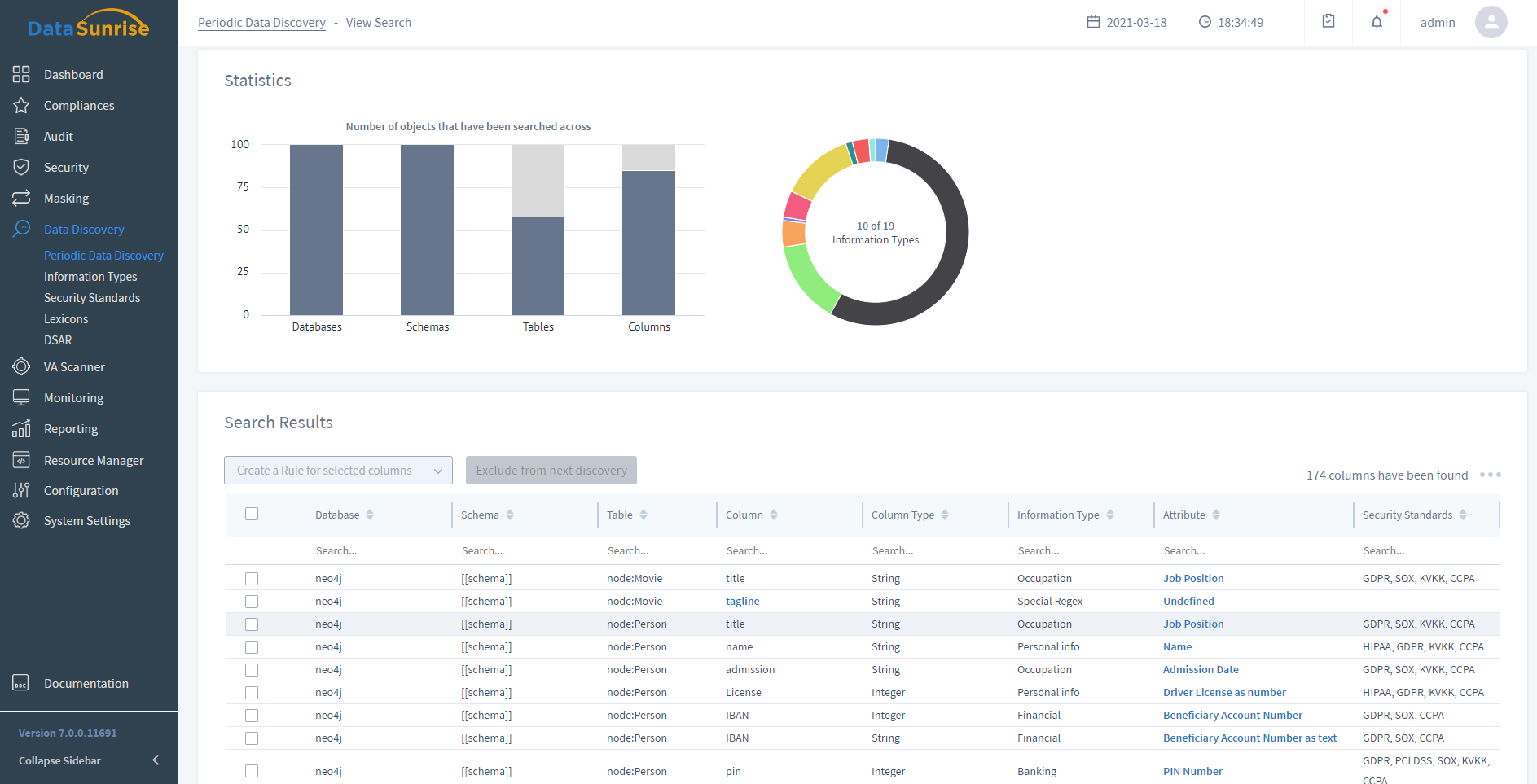
- Entdeckung sensibler Daten
- Erkennt, wo sich sensible Daten in allen Datenbanken und Data Warehouses befinden
- Klassifiziert und kategorisiert sensible Daten
- Erstellt schnell Sicherheits-, Audit- und Maskierungsrichtlinien
- Mehr erfahren
- Aktivitätsüberwachung
- Überwacht in Echtzeit alle Benutzeraktionen, die an einer Datenbank vorgenommen werden
- Hilft, Missbrauchsversuche von Zugriffsrechten zu erkennen
- Verhindert im Voraus die Vorbereitung von Datenschutzverletzungen
- Mehr erfahren
- Statische Datenmaskierung
- Sammelt alle Informationen über die Aktivitäten von Datenbankbenutzern und Anwendungen
- Erstellt Berichte über die Aktivitäten von Datenbankbenutzern und untersucht Vorfälle
- Integration mit SIEM-Systemen durch Syslog-Nachrichten
- Compliance mit Vorschriften und Standards
- Mehr erfahren
- Datenbank-Compliance
- Hilft bei der Verwaltung, Automatisierung und Administration der staatlichen Vorschriften
- Automatische Erstellung von Prüfungs- und Sicherheitsberichten
- Verhindert interne Bedrohungen und minimiert Datenlecks
- Mehr erfahren
- Audit-Trail der Datenbank
- DataSunrise unterstützt das Lesen und Verarbeiten von Audit-Log-Dateien
- Untersuchung verdächtiger Aktivitäten und Aufdeckung von Datenlecks
- Erfahren, wer wann auf Ihre Datenbanktabellen zugegriffen hat und welche Änderungen vorgenommen wurden
- Zugriffsverhindernde und alarmierende Mechanismen werden aktiviert, wenn eine unautorisierte Aktivität erkannt wird
- Präsentiert auditierte Daten als anpassbaren Bericht, der den Bedürfnissen Ihres Prüfers entspricht, mit der DataSunrise-Berichtskomponente Report Gen
- Mehr erfahren
Anpassbare Verkehrsfilterung
Erstellen granularer Sicherheits-, Audit- und Compliance-Richtlinien mit modifizierbaren Verkehrsfiltern. Abfragen von bestimmten Benutzern, Client-Anwendungen, Hosts und IP-Adressen als einzelnes Objekt behandeln und zusammenfassen.
Automatisierung der regulatorischen Einhaltung
Sensible Daten genau entdecken, um Sicherheits-, Maskierungs- und Prüfungsrichtlinien durchzusetzen und bestimmte Compliance-Standards zu erfüllen. Selbstverwaltende Automatisierung der regulatorischen Einhaltung erfordert keine manuelle Intervention.
Umfassende Bedrohungserkennung
Echtzeit-Zugriffs- und Aktivitätskontrolle zur Sicherstellung der Identifikation bösartiger Datenbankaktivitäten, automatische Erkennung und sofortige Blockierung von Anweisungen, die SQL-Injektionen enthalten.
Zusätzliche Authentifizierungsmethoden
DataSunrise bietet einen sicheren Authentifizierungsdienst für Computernetzwerke und unterstützt Kerberos- und LDAP-Authentifizierungen. Alle gängigen Betriebssysteme, einschließlich Microsoft Windows, Linux, Apple OS X und Free BSD, unterstützen das Kerberos-Protokoll und LDAP.

Halten Sie Ihre Neo4j-Datenbank mit DataSunrise sicher
Demo anfordernFinden Sie Ihre individuelle Lösung
1. Produkttyp auswählen
2. Unterstützte Datenbanken auswählen
- Aktivitätsüberwachung
- Datenbank-Firewall
- Datenmaskierung
- Leistungsüberwachung
- Entdeckung sensibler Daten





