DataSunrise Achieves Databricks Validated Partner Status. Learn more →

Amazon Neptune

DataSunrise extends sensitive data visibility to Amazon Neptune, AWS’s fully managed graph database. Automatically scan, classify, and score sensitive data across node properties and relationships — from knowledge graphs and fraud detection to identity management — and keep regulated data visible wherever it lives in your graph.

Supported Engines: Amazon Neptune (all current engine versions)

Amazon Neptune — Data Discovery and Security Advisor flow

Two-factor authentication

Full compliance

Technical support

DataSunrise Web Console at a Glance

Logical web console designed to intuitively set and manage your data discovery and risk-scoring policies for Amazon Neptune

Download Free
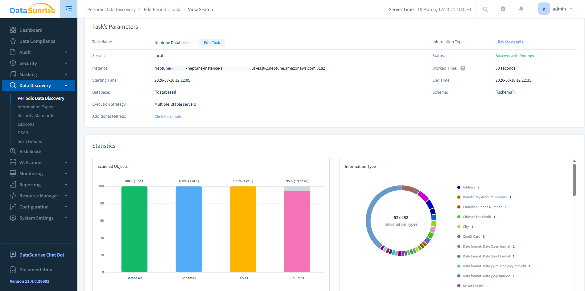
Neptune Data Discovery task results in DataSunrise Web Console
Neptune Database Risk Score task in DataSunrise Web Console

DataSunrise Supported Features for Amazon Neptune

  • Sensitive Data Discovery
  • Risk Scoring
    • Sensitive Data Discovery
    • Scans Neptune graph structures through the AWS SDK to detect PII, PHI, PCI, and other regulated data types across node properties and relationships
    • Classifies and categorizes sensitive data embedded in graph traversals
    • Works with AWS IAM authentication, fitting naturally into your existing AWS security setup
    • Learn More
    • Risk Scoring
    • Evaluates the security posture of Neptune databases based on the types and volumes of sensitive data discovered
    • Categorizes findings by Critical, High, Medium, and Low risk to help prioritize remediation
    • Complements Data Discovery with actionable risk context
    • Learn More
Start Using Now

Customizable Traffic Filtering

Creating granular security, audit, and compliance policies with modifiable traffic filters. Handle queries from certain users, client applications, hosts, and IP addresses as a single object, grouping them together.

Regulatory Compliance Automation

Accurately discover sensitive data to enforce security, masking, and auditing policies to meet certain compliance standards. Self-managing regulatory compliance automation requires no manual intervention.

Comprehensive Threat Detection

Real-time access and activity control to ensure malicious database activity identification, automatic detection and instant blocking of statements containing SQL injections.

Additional Authentication Methods

DataSunrise provides a secure authentication service for computer networks and supports Kerberos and LDAP authentication. All major operating systems, including Microsoft Windows, Linux, Apple OS X and Free BSD, support Kerberos protocol and LDAP.

Keep Your Amazon Neptune Database Safe with DataSunrise

Keep Your Amazon Neptune Database Safe with DataSunrise

Request a Demo

Find Your Unique Solution

1. Select Product Type

2. Select Supported Databases

  • Activity Monitoring
  • Database Firewall
  • Data Masking
  • Performance Monitoring
  • Sensitive Data Discovery

1. Select Product Type

2. Select Supported Databases

View Tech Info

Want to Know More?

Our experts will be glad to answer your questions.

Contact Us