DataSunrise Achieves Databricks Validated Partner Status. Learn more →

Data Discovery support for Amazon Neptune

Data Discovery support for Amazon Neptune

Graph databases are rapidly becoming a critical component of modern data architectures. Amazon Neptune, AWS’s fully managed graph database service, powers applications ranging from knowledge graphs and fraud detection to identity management and social networking — all domains where sensitive and personally identifiable data is common.

With the release of DataSunrise 12.0, we are pleased to announce Data Discovery support for Amazon Neptune. Organizations using Neptune can now automatically scan, identify, and classify sensitive data stored across their graph structures, ensuring full visibility into where protected information resides.

Why Data Discovery for Graph Databases Matters

Neptune is a graph database. You query it with Gremlin or OpenCypher, not SQL. There are no tables, no columns, no rows in the traditional sense — just nodes, edges, and properties. Sensitive information — names, emails, social security numbers, financial records — can be embedded deep within complex graph relationships, making it difficult to locate and track manually.

That also means features like Dynamic Masking or Database Firewall, which work by intercepting and rewriting SQL traffic, do not apply here. There is no SQL to rewrite. What DataSunrise can do is connect to your Neptune instance through the AWS SDK, walk the graph structure, and classify what it finds.

What DataSunrise Offers for Amazon Neptune

Sensitive Data Discovery
DataSunrise scans your Neptune graph database to detect and classify sensitive data across node properties and relationships. The discovery engine identifies PII, PHI, PCI, and other regulated data types, providing a clear map of where your sensitive information lives within the graph.

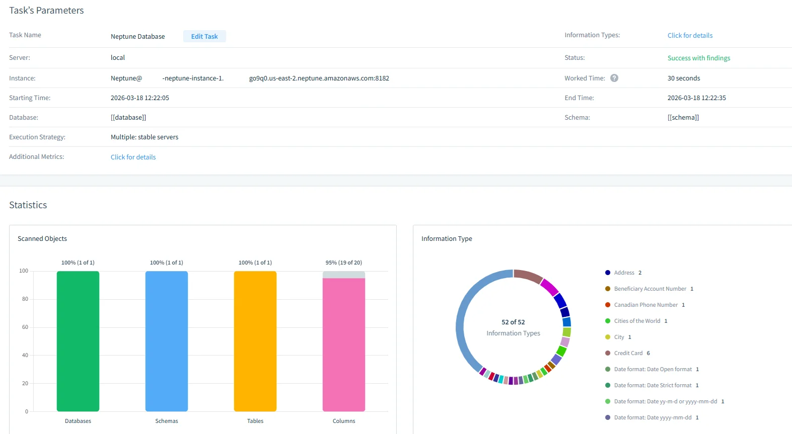
Sensitive Data Discovery for Amazon Neptune - Task Parameters panel with fields Task Name, Server, Instance, Starting Time, Database, Execution Strategy, and Additional Metrics; Statistics and Scanned Objects show 100% (1 of 1) for Neptune Database, along with Edit Task and local/neptune-instance identifiers.
DataSunrise Data Discovery task results for Neptune.

Risk Scoring
Combined with Data Discovery, DataSunrise’s Risk Score feature evaluates the security posture of your Neptune databases, helping you understand and prioritize data protection risks based on the types and volumes of sensitive data discovered.

Sensitive Data Discovery for Amazon Neptune - Task-based risk scoring interface showing Neptune Database Risk Score Task, with Search Results categorized by Critical, High, Medium, and Low risks, object scope including person, Server, and local, and task controls like + Add filter and Task Time Details (Worker time).
The screen displays a Neptune database risk-scoring task with categorized risk results.

Seamless AWS Integration
Neptune Data Discovery works with AWS IAM authentication, fitting naturally into your existing AWS security infrastructure. Simply configure your Neptune endpoint and credentials in the DataSunrise web console to begin scanning.

Sensitive Data Discovery for Amazon Neptune - UI panel showing Database Connection Parameters with Neptune endpoint and IAM Role authentication
DataSunrise UI panel listing Neptune connection parameters.

Comprehensive Data Protection Across Your Stack

With Neptune support, DataSunrise continues to expand its coverage across the full spectrum of modern data platforms — from relational databases and NoSQL stores to cloud storage services and now graph databases. Wherever your sensitive data resides, DataSunrise ensures you can find it, classify it, and protect it.

Explore the new Amazon Neptune Data Discovery capabilities in DataSunrise 12.0. For configuration details, refer to the User Guide or download the latest version and try it for yourself.

Protect Your Data with DataSunrise

Secure your data across every layer with DataSunrise. Detect threats in real time with Activity Monitoring, Data Masking, and Database Firewall. Enforce Data Compliance, discover sensitive data, and protect workloads across 50+ supported cloud, on-prem, and AI system data source integrations.

Start protecting your critical data today

Request a Demo Download Now

Need Our Support Team Help?

Our experts will be glad to answer your questions.

General information:
[email protected]
Customer Service and Technical Support:
support.datasunrise.com
Partnership and Alliance Inquiries:
[email protected]